
专题
简讯
花絮
封面人物
电力快讯:电
黄婉曼︰黄
| 电: |
Hi! Icy ,你好。听闻你最近为机电工程署拍的一套短片担任主持,你可否介绍一下? |
| 黄: |
对呀!今集「电工学堂」 ,名为「停电工作方程式」 ,内容包括发出工程许可证的程序及进行不同电力工作时的停电安排,藉此提高电业工程人员对于停电工作的安全意识。我在这套短片担任主持,希望为大家带来新鲜感。 |
| 电: |
在香港,注册电业工程人员及注册电业承办商都必须遵守《电力条例》的要求进行电力工作,而规例亦都有要求工程人员要确保采取足够安全预防措施防止意外发生。你认为香港电业界的专业及安全水平如何? |
| 黄: |
我认为香港的电业工程人员已很专业,但可能有时忙中有错,忽略了安全要求,忘记要「先停电,后工作」 。我认为机电工程署拍摄「电工学堂」这类短片可不时提醒工程人员要注意电力安全。 |
| 电: |
你知道现时注册电业工程人员也要持续进修吗? |
| 黄: |
知道,他们在每三年续牌前要先完成两个单元的训练。相信计划有助进一步提升他们的专业及安全水平。 |
| 电: |
请问这套短片可以在哪里找到? |
| 黄: |
短片光碟除可在机电工程署总部客户服务部(九龙九龙湾启成街3号地下)或港九电器工程电业器材职工会办事处免费索取外,亦会上载在下述网站以供观看。
机电工程署网页︰ 电工学堂
机电工程署YouTube影片频道︰ http://www.youtube.com/user/emsdgovhk |
| 电: |
谢谢Icy的详尽介绍,祝愿你的演艺事业更上一层楼!
 |
专题1 - 电磁场安全标准
欧盟已规定家用电气产品的电磁场不得发出可能对公众构成危险的辐射,才可进口欧盟市场。本署与电业界商讨后决定,于2011年1月1日或以后进口香港的家用电气产品,除须符合本身的安全标准外,还要符合电磁场的安全标准。有关的适用标准为IEC 62233或EN50366或EN 62233 ,但这些标准并不适用于音响、影视、资讯科技设备及灯具等电气产品。适用于音响、影视电气产品的电磁场安全标准为IEC 60065 ,而适用于资讯科技设备的标准为IEC 60950 ,至于适用于灯具的标准则为IEC 60598-1 。
专题2 - LED照明设备安全标准
LED照明设备应用日渐普及,与其相关的安全标准亦受到公众关注。根据国际电工委员会有关技术委员会发出的指引, LED灯管和LED球泡灯的适用安全标准为IEC 62471和IEC 62560 、 LED筒灯和LED投光灯的适用安全标准为IEC 60598 、 IEC 62031和IEC 62471 。另外, LED灯串的适用安全标准为IEC 60598 、 IEC 61347-2-13和IEC 62471 、 LED MR射灯的适用安全标准则为IEC 62031和IEC 62471 。
专题3 - 国家质量监督检验检疫总局与机电工程署签署新的《机电产品安全及能源效益合作安排》
第九次年度会议正在进行
国家质量监督检验检疫总局(简称国家质检总局)与机电工程署,于去年8月8日至10日在宁夏召开了《机电产品安全及能源效益合作安排》 (简称《合作安排》 )第九次年度会议。机电工程署署长陈帆率领四个工作小组(电气、燃气、电梯及能效)的港方成员出席了会议。参加会议的内地成员由国家质检总局检验监管司王新司长率领,成员包括宁夏出入境检验检疫局及其他检验检疫局的相关的工作小组官员等。
会议期间,双方代表汇报及总结过去一年在《合作安排》框架下的工作情况和进展,并且定下未来一年的合作计划。回顾过去几年,各个工作小组在机电产品安全及能源效益事宜上合作无间,双方保持紧密联系,成功落实及推行既定的工作方案。其间双方进一步加强市场监督力度,包括对突发事件的紧急处理及对不安全及不合格案例的通报、调查和回馈等,并且扩大了技术交流、人员培训和核证方面的合作,开展多次技术研讨会。透过不断的合作和交流,有效提升了两地市场上的机电产品安全及能效水平。
国家质检总局王新司长(右)与机电工程署署长陈帆(左)交换新的《合作安排》文件
国家质量监督检验检疫总局(简称国家质检总局)与机电工程署,于去年8月8日至10日在宁夏召开了《机电产品安全及能源效益合作安排》 (简称《合作安排》 )第九次年度会议。机电工程署署长陈帆率领四个工作小组(电气、燃气、电梯及能效)的港方成员出席了会议。参加会议的内地成员由国家质检总局检验监管司王新司长率领,成员包括宁夏出入境检验检疫局及其他检验检疫局的相关的工作小组官员等。
专题4 - 何时需要「辅助接驳」
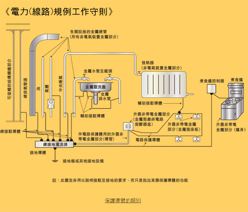
本署最近收到多宗关于何时需要使用「辅助接驳」的查询,我们希望藉着今次通讯,再次和大家重温《电力(线路)规例工作守则》 (下称工作守则)中,有关「辅助接驳」的要求。
在进一步探讨之前,我们必须理解「辅助接驳」其实也是保护导体的其中一种。根据工作守则11C(1)(a) ,保护导体的类别包括:
- 电路保护导体;
- 总等电位接驳导体;
- 辅助接驳导体;及
- 接地导体。

工作守则的图11(1)展示了上述四种保护导体的应用方法,和这四种保护导体的关系。
电路保护导体及接地导体的应用方法比较清晰,所以在此略过。
总等电位接驳导体主要是透过连接总水喉管、气体装置喉管、其他设备的喉管及管通、中央暖气及空气调节系统的上升喉管及管通,以及结构骨架的外露金属部分至总接地终端,使形成等电位区域,令电位差在这些等电位区域内的「非电气装置金属部分」于任何时候都等于零,从而以减低触电的机会。
辅助接驳导体可说是总等电位接驳导体的延续,主要是将等电位区域伸延。
根据工作守则11F(a) ,在总等电位接驳所形成的区域之内,应在符合下列情况的金属部分上个别作辅助等电位接驳,使维持等电位区域:
- 非电气装置金属部分;及
- 与外露非带电金属部分或其他非电气装置金属部分可同时接触得到(注解一) ;及
- 并非采用永久可靠、而且具极低阻抗的金属对金属接头作电气性的总等电位接驳。
简单来说,辅助接驳是连接「非电气装置金属部分」及其附近分隔距离不超过2米的「外露非带电金属部分」或其他「非电气装置金属部分」 ,藉以有效减低触电者受伤的机会。
那么,是否每一种「非电气装置金属部分」均须透过辅助接驳连接至其附近又同时可接触得到的「非电气装置金属部分」及「外露非带电金属部分」呢?

根据工作守则附录12(C) ,确定浴室金属挂架、金属窗框或金属门柄是否属于「非电气装置金属部分」时,应先量度导电部分和总接地终端之间的绝缘电阻。就标称供电电压为220伏特的典型单相供电系统而言,若在最恶劣的情况下(例如在湿度高的环境下) ,量度所得的电阻仍大于45,000欧姆(注解二) ,则该金属部分便可确定为不属于「非电气装置金属部分」 。因此,注册电业承办商及注册电业工程人员可根据有关附录来决定是否需要为浴室金属挂架、金属窗框或金属门柄连接辅助接驳。
简讯2 - 注册电业工程人员持续进修计划已经实施
为了提升注册电业工程人员的水平, 「注册电业工程人员持续进修计划」已由2012年1月1日起纳入电业工程人员的注册续期条件内。按照持续进修计划,所有注册电业工程人员须在递交注册续期申请前完成两个单元的培训,包括单元(一)法例及安全规定、及单元(二)技术知识。
注册电业工程人员可报读由机电工程署举办的相关课程,或由认可导师任教的训练课程。有关讲座及课程的资料可于本署网页查阅。
此外,注册电业工程人员如未有报读任何讲座或课程,亦可于申请注册续期时,亲身到设于本署「客户服务部」的持续进修训练中心接受训练,以符合注册续期的持续进修要求。中心的开放时间为星期一至五,上午九时至下午五时十五分。星期六、日及公众假期休息。
由于2013年是注册电业工程人员办理续期的高峰期,本署建议电业工程人员尽早完成所需训练,以避免因未能按时完成训练而令注册续期有所延误。
有关持续进修计划的详情,请浏览本署网页。
简讯3 - 注册电业工程人员及承办商-准时申请续期
根据《电力注册规例》 ,注册电业工程人员及承办商须于注册证明书到期1至4个月内向机电工程署递交续期申请。现提醒各注册电业工程人员及承办商必须于上述时间内办理续期申请。在注册期满后递交的申请会当作新注册申请处理,并按接获申请当天的法定注册要求重新审核,当中包括注册电业工程人员申请人 必须持有认可电机工程学学历 及具备电力工作经验。申请人如未持有所需学历,均会被视作未能符合注册要求,其无论以往有否成功注册,该申请均可被拒绝。
在办理续期申请时,申请人需提交已填妥的申请表格八、身份证副本一份,以及缴付申请费用。此外,申请人亦需提交白色背景的彩色证件照片一张。
花絮1 - 「更专业更安全共建电业新里程」电力规例研讨会
由本署联同港九电器工程电业器材职工会及香港电器工程商会举办的年度盛事「电力规例研讨会」已于2012年11月19日晚上圆满结束。是次研讨会首次移师到荃湾大会堂演奏厅举行,当晚有逾千名业界人士出席,场面非常热闹。
研讨会的主题是「更专业更安全共建电业新里程」 。为配合主题,当晚的讲题全部围绕专业和安全这两个重点。讲者就不同个案作出专业分析与分享,让出席人士对不同电力工作有更深入的认识,同时鼓励业界建立「先停电,后工作」的安全工作文化。当晚本署两位工程师及另外两位来自劳工处及香港电器工程商会的嘉宾讲者,分别为出席人士讲解了在高处进行电力工作的安全措施及作出个案分享,阐述常见的不符合工作守则个案及低压电力装置的继电保护技术。
当晚有逾千名电业界人士出席研讨会,场面非常热闹
副署长薛永恒太平绅士、电力法例部同事及业界代表在台上合照
电力安全考考你
1.
|
如建筑物有超过一个用户,而其层数超过____时,必须安装上升总线。
|
| |
- 两层(包括地下)
- 三层(包括地下)
- 四层(包括地下)
- 五层(包括地下)
|
2.
|
以下哪类接地极材料获接纳作为电力装置接地电极之用?
|
| |
- 总水管
- 铜接地棒、接地带或接地板
- 气体总管
- 建筑物架构的外露金属部分
|
3.
|
所有插座电路皆应设电流式漏电断路器以作保护,其额定启动电流值不超过_____毫安。
|
| |
- 20
- 30
- 50
- 100
|
4.
|
铜接地棒的总直径,不应小于_____毫米。
|
| |
- 7.5
- 10
- 12.5
- 16
|
5.
|
接驳至气体供应喉管的总等电位接驳导体应在气体表靠近用户的一侧____毫米(mm)范围内进行接驳。
|
| |
- 600
- 700
- 800
- 900
|
(答案: 1c 、 2b 、 3b 、 4c 、 5a )
读者意见栏
为了不断改进,使《电力快讯》的内容和机电工程署的服务更切合你的需要,我们期待收到你的宝贵意见。请于2013年6月30日或之前填妥以下表格 ,并以邮寄、传真或电邮方式送交本署电力法例部(见本页底部的联络资料) 。谨此致谢。
联络资料
香港九龙启成街3号机电工程署电力法例部
1823
2896 4929
info@emsd.gov.hk
第二十二期(2013年5月)