
專題
簡訊
花絮
封面人物
電力快訊:電
黃婉曼︰黃
| 電: |
Hi! Icy ,你好。聽聞你最近為機電工程署拍的一套短片擔任主持,你可否介紹一下? |
| 黃: |
對呀!今集「電工學堂」 ,名為「停電工作方程式」 ,內容包括發出工程許可證的程序及進行不同電力工作時的停電安排,藉此提高電業工程人員對於停電工作的安全意識。我在這套短片擔任主持,希望為大家帶來新鮮感。 |
| 電: |
在香港,註冊電業工程人員及註冊電業承辦商都必須遵守《電力條例》的要求進行電力工作,而規例亦都有要求工程人員要確保採取足夠安全預防措施防止意外發生。你認為香港電業界的專業及安全水平如何? |
| 黃: |
我認為香港的電業工程人員已很專業,但可能有時忙中有錯,忽略了安全要求,忘記要「先停電,後工作」 。我認為機電工程署拍攝「電工學堂」這類短片可不時提醒工程人員要注意電力安全。 |
| 電: |
你知道現時註冊電業工程人員也要持續進修嗎? |
| 黃: |
知道,他們在每三年續牌前要先完成兩個單元的訓練。相信計劃有助進一步提升他們的專業及安全水平。 |
| 電: |
請問這套短片可以在哪裡找到? |
| 黃: |
短片光碟除可在機電工程署總部客戶服務部(九龍九龍灣啟成街3號地下)或港九電器工程電業器材職工會辦事處免費索取外,亦會上載在下述網站以供觀看。
機電工程署網頁︰ 電工學堂
機電工程署YouTube影片頻道︰ http://www.youtube.com/user/emsdgovhk |
| 電: |
謝謝Icy的詳盡介紹,祝願你的演藝事業更上一層樓!
 |
專題1 - 電磁場安全標準
歐盟已規定家用電氣產品的電磁場不得發出可能對公眾構成危險的輻射,才可進口歐盟市場。本署與電業界商討後決定,於2011年1月1日或以後進口香港的家用電氣產品,除須符合本身的安全標準外,還要符合電磁場的安全標準。有關的適用標準為IEC 62233或EN50366或EN 62233 ,但這些標準並不適用於音響、影視、資訊科技設備及燈具等電氣產品。適用於音響、影視電氣產品的電磁場安全標準為IEC 60065 ,而適用於資訊科技設備的標準為IEC 60950 ,至於適用於燈具的標準則為IEC 60598-1 。
專題2 - LED照明設備安全標準
LED照明設備應用日漸普及,與其相關的安全標準亦受到公眾關注。根據國際電工委員會有關技術委員會發出的指引, LED燈管和LED球泡燈的適用安全標準為IEC 62471和IEC 62560 、 LED筒燈和LED投光燈的適用安全標準為IEC 60598 、 IEC 62031和IEC 62471 。另外, LED燈串的適用安全標準為IEC 60598 、 IEC 61347-2-13和IEC 62471 、 LED MR射燈的適用安全標準則為IEC 62031和IEC 62471 。
專題3 - 國家質量監督檢驗檢疫總局與機電工程署簽署新的《機電產品安全及能源效益合作安排》
第九次年度會議正在進行
國家質量監督檢驗檢疫總局(簡稱國家質檢總局)與機電工程署,於去年8月8日至10日在寧夏召開了《機電產品安全及能源效益合作安排》 (簡稱《合作安排》 )第九次年度會議。機電工程署署長陳帆率領四個工作小組(電氣、燃氣、電梯及能效)的港方成員出席了會議。參加會議的內地成員由國家質檢總局檢驗監管司王新司長率領,成員包括寧夏出入境檢驗檢疫局及其他檢驗檢疫局的相關的工作小組官員等。
會議期間,雙方代表滙報及總結過去一年在《合作安排》框架下的工作情況和進展,並且定下未來一年的合作計劃。回顧過去幾年,各個工作小組在機電產品安全及能源效益事宜上合作無間,雙方保持緊密聯繫,成功落實及推行既定的工作方案。其間雙方進一步加強市場監督力度,包括對突發事件的緊急處理及對不安全及不合格案例的通報、調查和回饋等,並且擴大了技術交流、人員培訓和核證方面的合作,開展多次技術研討會。透過不斷的合作和交流,有效提升了兩地市場上的機電產品安全及能效水平。
國家質檢總局王新司長(右)與機電工程署署長陳帆(左)交換新的《合作安排》文件
國家質量監督檢驗檢疫總局(簡稱國家質檢總局)與機電工程署,於去年8月8日至10日在寧夏召開了《機電產品安全及能源效益合作安排》 (簡稱《合作安排》 )第九次年度會議。機電工程署署長陳帆率領四個工作小組(電氣、燃氣、電梯及能效)的港方成員出席了會議。參加會議的內地成員由國家質檢總局檢驗監管司王新司長率領,成員包括寧夏出入境檢驗檢疫局及其他檢驗檢疫局的相關的工作小組官員等。
專題4 - 何時需要「輔助接駁」
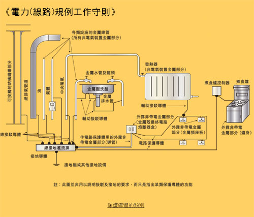
本署最近收到多宗關於何時需要使用「輔助接駁」的查詢,我們希望藉着今次通訊,再次和大家重溫《電力(線路)規例工作守則》 (下稱工作守則)中,有關「輔助接駁」的要求。
在進一步探討之前,我們必須理解「輔助接駁」其實也是保護導體的其中一種。根據工作守則11C(1)(a) ,保護導體的類別包括:
- 電路保護導體;
- 總等電位接駁導體;
- 輔助接駁導體;及
- 接地導體。

工作守則的圖11(1)展示了上述四種保護導體的應用方法,和這四種保護導體的關係。
電路保護導體及接地導體的應用方法比較清晰,所以在此略過。
總等電位接駁導體主要是透過連接總水喉管、氣體裝置喉管、其他設備的喉管及管通、中央暖氣及空氣調節系統的上升喉管及管通,以及結構骨架的外露金屬部分至總接地終端,使形成等電位區域,令電位差在這些等電位區域內的「非電氣裝置金屬部分」於任何時候都等於零,從而以減低觸電的機會。
輔助接駁導體可說是總等電位接駁導體的延續,主要是將等電位區域伸延。
根據工作守則11F(a) ,在總等電位接駁所形成的區域之內,應在符合下列情況的金屬部分上個別作輔助等電位接駁,使維持等電位區域:
- 非電氣裝置金屬部分;及
- 與外露非帶電金屬部分或其他非電氣裝置金屬部分可同時接觸得到(註解一) ;及
- 並非採用永久可靠、而且具極低阻抗的金屬對金屬接頭作電氣性的總等電位接駁。
簡單來說,輔助接駁是連接「非電氣裝置金屬部分」及其附近分隔距離不超過2米的「外露非帶電金屬部分」或其他「非電氣裝置金屬部分」 ,藉以有效減低觸電者受傷的機會。
那麼,是否每一種「非電氣裝置金屬部分」均須透過輔助接駁連接至其附近又同時可接觸得到的「非電氣裝置金屬部分」及「外露非帶電金屬部分」呢?

根據工作守則附錄12(C) ,確定浴室金屬掛架、金屬窗框或金屬門柄是否屬於「非電氣裝置金屬部分」時,應先量度導電部分和總接地終端之間的絕緣電阻。就標稱供電電壓為220伏特的典型單相供電系統而言,若在最惡劣的情況下(例如在濕度高的環境下) ,量度所得的電阻仍大於45,000歐姆(註解二) ,則該金屬部分便可確定為不屬於「非電氣裝置金屬部分」 。因此,註冊電業承辦商及註冊電業工程人員可根據有關附錄來決定是否需要為浴室金屬掛架、金屬窗框或金屬門柄連接輔助接駁。
簡訊2 - 註冊電業工程人員持續進修計劃已經實施
為了提升註冊電業工程人員的水平, 「註冊電業工程人員持續進修計劃」已由2012年1月1日起納入電業工程人員的註冊續期條件內。按照持續進修計劃,所有註冊電業工程人員須在遞交註冊續期申請前完成兩個單元的培訓,包括單元(一)法例及安全規定、及單元(二)技術知識。
註冊電業工程人員可報讀由機電工程署舉辦的相關課程,或由認可導師任教的訓練課程。有關講座及課程的資料可於本署網頁查閱。
此外,註冊電業工程人員如未有報讀任何講座或課程,亦可於申請註冊續期時,親身到設於本署「客戶服務部」的持續進修訓練中心接受訓練,以符合註冊續期的持續進修要求。中心的開放時間為星期一至五,上午九時至下午五時十五分。星期六、日及公眾假期休息。
由於2013年是註冊電業工程人員辦理續期的高峰期,本署建議電業工程人員盡早完成所需訓練,以避免因未能按時完成訓練而令註冊續期有所延誤。
有關持續進修計劃的詳情,請瀏覽本署網頁。
簡訊3 - 註冊電業工程人員及承辦商-準時申請續期
根據《電力註冊規例》 ,註冊電業工程人員及承辦商須於註冊證明書到期1至4個月內向機電工程署遞交續期申請。現提醒各註冊電業工程人員及承辦商必須於上述時間內辦理續期申請。在註冊期滿後遞交的申請會當作新註冊申請處理,並按接獲申請當天的法定註冊要求重新審核,當中包括註冊電業工程人員申請人 必須持有認可電機工程學學歷 及具備電力工作經驗。申請人如未持有所需學歷,均會被視作未能符合註冊要求,其無論以往有否成功註冊,該申請均可被拒絕。
在辦理續期申請時,申請人需提交已填妥的申請表格八、身份證副本一份,以及繳付申請費用。此外,申請人亦需提交白色背景的彩色證件照片一張。
花絮1 - 「更專業更安全共建電業新里程」電力規例研討會
由本署聯同港九電器工程電業器材職工會及香港電器工程商會舉辦的年度盛事「電力規例研討會」已於2012年11月19日晚上圓滿結束。是次研討會首次移師到荃灣大會堂演奏廳舉行,當晚有逾千名業界人士出席,場面非常熱鬧。
研討會的主題是「更專業更安全共建電業新里程」 。為配合主題,當晚的講題全部圍繞專業和安全這兩個重點。講者就不同個案作出專業分析與分享,讓出席人士對不同電力工作有更深入的認識,同時鼓勵業界建立「先停電,後工作」的安全工作文化。當晚本署兩位工程師及另外兩位來自勞工處及香港電器工程商會的嘉賓講者,分別為出席人士講解了在高處進行電力工作的安全措施及作出個案分享,闡述常見的不符合工作守則個案及低壓電力裝置的繼電保護技術。
當晚有逾千名電業界人士出席研討會,場面非常熱鬧
副署長薛永恒太平紳士、電力法例部同事及業界代表在台上合照
電力安全考考你
1.
|
如建築物有超過一個用戶,而其層數超過____時,必須安裝上升總線。
|
| |
- 兩層(包括地下)
- 三層(包括地下)
- 四層(包括地下)
- 五層(包括地下)
|
2.
|
以下哪類接地極材料獲接納作為電力裝置接地電極之用?
|
| |
- 總水管
- 銅接地棒、接地帶或接地板
- 氣體總管
- 建築物架構的外露金屬部分
|
3.
|
所有插座電路皆應設電流式漏電斷路器以作保護,其額定啟動電流值不超過_____毫安。
|
| |
- 20
- 30
- 50
- 100
|
4.
|
銅接地棒的總直徑,不應小於_____毫米。
|
| |
- 7.5
- 10
- 12.5
- 16
|
5.
|
接駁至氣體供應喉管的總等電位接駁導體應在氣體錶靠近用戶的一側____毫米(mm)範圍內進行接駁。
|
| |
- 600
- 700
- 800
- 900
|
(答案: 1c 、 2b 、 3b 、 4c 、 5a )
讀者意見欄
為了不斷改進,使《電力快訊》的內容和機電工程署的服務更切合你的需要,我們期待收到你的寶貴意見。請於2013年6月30日或之前填妥以下表格 ,並以郵寄、傳真或電郵方式送交本署電力法例部(見本頁底部的聯絡資料) 。謹此致謝。
聯絡資料
香港九龍啟成街3號機電工程署電力法例部
1823
2896 4929
info@emsd.gov.hk
第二十二期(2013年5月)